Проект зеленого кампуса Гонконга для начальных и средних школ
Главная / Проекты / Проект зеленого кампуса Гонконга для начальных и средних школ

Проект зеленого кампуса Гонконга для начальных и средних школ

Проект «Зеленый кампус Гонконга», инициированный департаментом местного правительства, направлен на преобразование более 500 начальных и средних школ Гонконга в экологически чистые кампусы. Проект с общим объемом инвестиций более 100 миллионов юаней ориентирован на энергоэффективную реконструкцию. Он включает в себя мониторинг и управление потреблением энергии различными нагрузками в школах, такими как кондиционеры и освещение в классах, а также цепями в общежитиях и других зданиях. Цель состоит в том, чтобы создать устойчивую и энергоэффективную образовательную среду, которая сокращает выбросы углекислого газа и снижает эксплуатационные расходы.

Проект «Зеленый кампус Гонконга» для начальных и средних школ

Местоположение проекта: Гонконг, Китай

Свяжитесь с нами
  • Обзор проекта
  • Сопутствующие решения и продукты

    Решения:
    Продукты:
    Управление энергоэффективностью Трехфазный счетчик энергии переменного тока ADL400 Многофункциональный счетчик энергии переменного тока ADL3000-E
    Решение для управления энергопотреблением Интернета вещей
    Трансформатор тока АКХ-0,66/К 5А Интеллектуальное устройство передачи данных AWT100



    Кусто м эээ Боль Пои нтс

    Мониторинг энергопотребления: В школах отсутствовал эффективный мониторинг и управление использованием энергии, например, кондиционеров и освещения в классах, а также цепей в общежитиях и других зданиях.
    Высокие затраты энергии: Школы столкнулись с высокими расходами на энергопотребление, при этом не было четкого способа выявления и контроля энергозатратного оборудования и поведения.
    Отсутствие процесса принятия решений на основе данных: Были трудности с составлением отчетов о потреблении энергии для принятия решений и мер по энергосбережению.


    Решение Акрел

    Компания Acrel предоставила комплексное решение по управлению энергопотреблением, включающее как аппаратные, так и программные компоненты:
    Аппаратное обеспечение:
    Многоканальные счетчики электроэнергии ADF400L: Эти счетчики могут измерять до 12 трехфазных или 36 однофазных измерений с прямым доступом или 12 трехфазных измерений через трансформаторы тока. Их предпочитают за высокую точность, централизованную установку, централизованное управление и высокую гибкость установки.
    Интеллектуальный шлюз AWT100: Блок передачи данных, поддержка связи 4G/WiFi/Ethernet/LoRa/LoRaWAN
    Программное обеспечение:
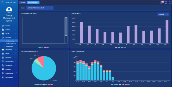
    Платформа Acrel IoT EMS: Платформа обеспечивает мониторинг и анализ данных о потреблении энергии в режиме реального времени.
    Он поддерживает создание отчетов о потреблении энергии, предлагая поддержку данных руководству школы для принятия обоснованных решений по энергосбережению.



    Результаты и преимущества проекта

    • Повышение энергоэффективности: Мониторинг и анализ данных о потреблении энергии позволяет школам выявлять энергозатратное оборудование и модели поведения, что позволяет принимать целенаправленные меры по энергосбережению и повышать энергоэффективность.
    • Снижение затрат: Решение помогает снизить затраты на электроэнергию, обеспечивая более устойчивую работу школ.
    • Принятие решений на основе данных: Отчеты о энергопотреблении платформы предоставляют ценную информацию для руководства школы, позволяющую принимать обоснованные решения по энергосбережению.
    • Экологические преимущества: Снижение энергопотребления снижает выбросы углекислого газа, способствуя защите окружающей среды и согласуясь с целями инициативы зеленого кампуса.


    Летающая установка:

    ADF on site

Acrel Co., Ltd.